本ページの利用シーン(iOS)
・Trend Vision One 管理コンソールに iOS デバイスを登録する場合
目次
- 1:Apps and Books 画面に 「Mobile Security for Business」を登録する
- 2:「Mobile Security for Business」アプリのインストール
- 3:アプリ管理設定プロファイルの作成
- 4:アプリ管理設定プロファイルのインストール
- 5:デバイスで「Mobile Security for Business」を起動
- 6:Trend Vision One コンソールで登録状況を確認
1:Apps and Books 画面に 「Mobile Security for Business」を登録する
Apps and Books 画面に「Mobile Security for Business」アプリケーションを登録します。
アプリケーションの登録方法は、一般的なアプリケーションの登録方法(MarketPlace アプリケーション)をご参照ください。

2:「Mobile Security for Business」アプリのインストール
Apps and Books 画面に登録した「Mobile Security for Business」アプリを、登録したいデバイスにインストールします。
アプリケーションのインストール方法は、VPP アプリケーションをデバイスに手動インストールするをご参照ください。
※ 必ず、CLOMO を通じてアプリを配布してください。個人の Apple Account などでインストールしたアプリには、アプリ管理設定プロファイルを適用できないため、以後の手順に支障が生じます。
3:アプリ管理設定プロファイルの作成
Apps and Books 画面に登録した「Mobile Security for Business」の「アプリ管理設定プロファイル」を作成します。
アプリ管理設定プロファイルの作成方法は、アプリ管理設定プロファイル作成・編集・複製・削除をご参照ください。
また、各設定値の詳細は以下をご参照ください。
| フィールド名 | 種別 | 値(プルダウン) | 値 | 補足 |
| enrollmentKey | 文字列 | 固定値 | 確認方法は、表下の「登録キーの確認方法」をクリックしてご参照ください。 | 必須項目です。環境識別に利用します。 |
| mdmDeviceId | 文字列 | シリアルナンバー or 電話番号 | ー | Trend Vision One コンソール上でデバイスを特定する情報として利用します。 インベントリ情報としてシリアルや電話番号を取得することができないため、デバイス ID として設定します。 |
| userPrincipalName | 文字列 | メールアドレス(メイン) | ー | デバイスを特定する情報として利用します。 本項目を設定すると、CLOMO PANEL 上で該当デバイスの所有者に設定されているユーザーのメールアドレス情報が、アプリのログイン時に自動で入力されます。 |
| assignedGroup | 文字列 | 固定値 | 確認方法は、表下の「グループ名の確認方法」をクリックしてご参照ください。 | Trend Vision One コンソールの割り当てグループに自動的に割り振る場合に利用します。 |
グループ名の確認方法
Trend Vision One コンソールの[Mobile Inventory]画面で[割り当てグループ]をクリックすると、グループ名が表示されます。
グループの作成方法は、Trend Vision One グループの作成・編集・削除をご参照ください。

▽ 設定のイメージは以下の画像をクリックし、拡大してご参照ください。


4:アプリ管理設定プロファイルのインストール
作成したアプリ管理設定プロファイルを、デバイスにインストールします。
インストール手順は、手順:プロファイルをインストールするをご参照ください。
5:デバイスで「Mobile Security for Business」を起動
デバイスにインストールされた「Mobile Security for Business」を起動してサインインします。
サインインすると、スキャンが実行されます。

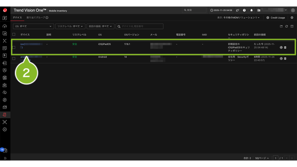
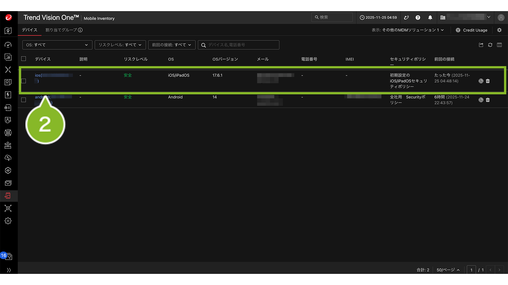
6:Trend Vision One コンソールで登録状況を確認
1. Trend Vision One 管理コンソールへログインして、MOBILE SECURITY アイコンから、[Mobile Inventory]をクリックします。

2. デバイスの登録状況が表示されます。「デバイス」のリンクをクリックすると、「基本情報」「セキュリティ」「権限とサービス」の詳細が表示されます。


